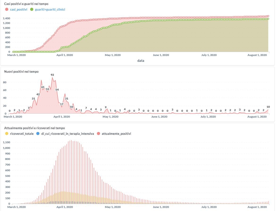
In aumento in Umbria da Covid-19 il numero dei contagiati in questi primi giorni del mese di agosto. Dai dati aggiornati alle ore 12:48 di oggi 8 agosto, 1498 persone in Umbria risultano in totale positive al virus (+10 rispetto a ieri), gli attualmente positivi sono 47, i guariti sono 1371 (+3 rispetto a ieri).
I deceduti sono 80.
5 sono clinicamente guariti.
A Bastia Umbra i pazienti positivi al Coronavirus sono 25 (tutti guariti), ad Assisi 39 (8 attualmente positivi, 30 guariti, 1 deceduto) Spello 7 (tutti guariti), a Bettona 2 (entrambi guariti).
Sono 8 i ricoverati di cui nessuno è in terapia intensiva.
VISUALIZZA LA DASHBOARD COMPLETA della REGIONE UMBRIA > https://coronavirus.regione.umbria.it




